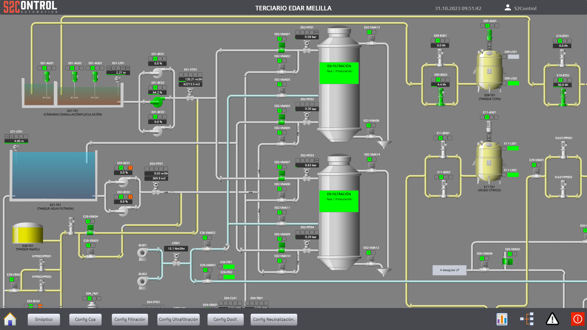
Se procedió a la modificación de la programación existente en el PLC1 del terciario, así como a la incorporación de un PLC2 destinado a la gestión de los nuevos equipos. Ambos controladores fueron integrados en un sistema SCADA unificado, permitiendo la supervisión y operación centralizada de aproximadamente 500 señales de proceso.
Adicionalmente, se llevaron a cabo las modificaciones de la lógica de control de los filtros de arena y de los decanters centrífugos, para posteriormente ejecutar la puesta en marcha en planta, asegurando la correcta operación del conjunto.
Se integraron nuevos equipos, tanto analógicos como digitales, en el sistema de control Siemens S7-1500 de la EBAR Río Oro, con su correspondiente incorporación al sistema SCADA Wonderware.
Finalmente, se implementaron y configuraron nuevas señales de control en Wonderware ArchestrA Galaxy, considerado un DCS software-based, con el fin de garantizar la completa integración y trazabilidad de la información del sistema.


